我们的产品目前使用到的中间件有 Nginx、Redis、RabbitMQ、MySql 等,本文介绍怎样使用 Promtheus 来监控这些中间件。
在《监控利器:普罗米修斯介绍和安装》中有一张图,表明了 Prometheus 的数据走向,如下:

从图中可以看出,监控中间件的第一步就是安装中间件的 exporter,安装有两种方式:下载安装文件进行安装和使用 Docker 进行安装,下面示例中使用的是后者。
Nginx
1、我们产品的前端 Web 部署在 nginx 容器中,需要在容器的配置文件中进行 nginx_status 模块的设置,才能被 exporter 识别。 nginx 配置文件添加下面代码:
1 | location /nginx_status { |
- 为了测试方便直接设置为 allow all 了,实际可以根据需要进行开放和禁用。
2、修改配置后,重启 Web 容器,访问 http://ip:port/nginx_status ,出现下图界面,说明配置生效:

3、执行下面的命令进行 nginx-exporter 容器的安装:
1 | docker pull nginx/nginx-prometheus-exporter |
- http://192.168.3.78/nginx_status 为被监控的 nginx 服务器的地址。
容器运行后,访问 9113 端口,如下图:

4、在 prometheus 的配置文件中进行绑定,执行vi /usr/local/prometheus/prometheus.yml,在文件的最下面添加 job 配置:

1 | - job_name: 'nginx' |
5、执行命令 systemctl restart prometheus 重启生效,可以访问 http://10.211.55.3:9090/targets 查看状态,如果为 UP 说明 job 设置成功:

6、在 Grafana 中导入 12078 模板:

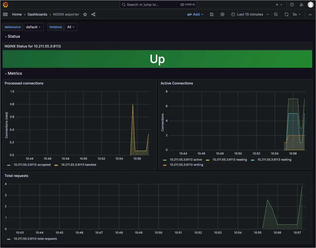
7、最终展示效果如下:

Redis
1、首先需要安装 redis_exporter ,执行下面命令进行镜像的下载和安装:
1 | docker pull oliver006/redis_exporter |
- 上面命令中 –network s2v9_test_s2_net 为 redis 容器所在的网络,因为我的 exporter 容器和 redis 容器在一台服务器,设置为同一网络后,–redis.addr 就可以使用容器的内部 IP 和端口。
- 如果是分开部署,不需要设置 –network ,使用服务器 IP 和端口即可。
2、容器运行成功后,浏览器访问界面如下:

3、在 prometheus 的配置文件中进行绑定,执行vi /usr/local/prometheus/prometheus.yml,在文件的最下面添加 job 配置:

1 | - job_name: 'reids' |
4、执行命令 systemctl restart prometheus 重启生效,可以访问 http://10.211.55.3:9090/targets 查看状态,如果为 UP 说明 job 设置成功:

5、在 Grafana 中导入 763 编号的模板:

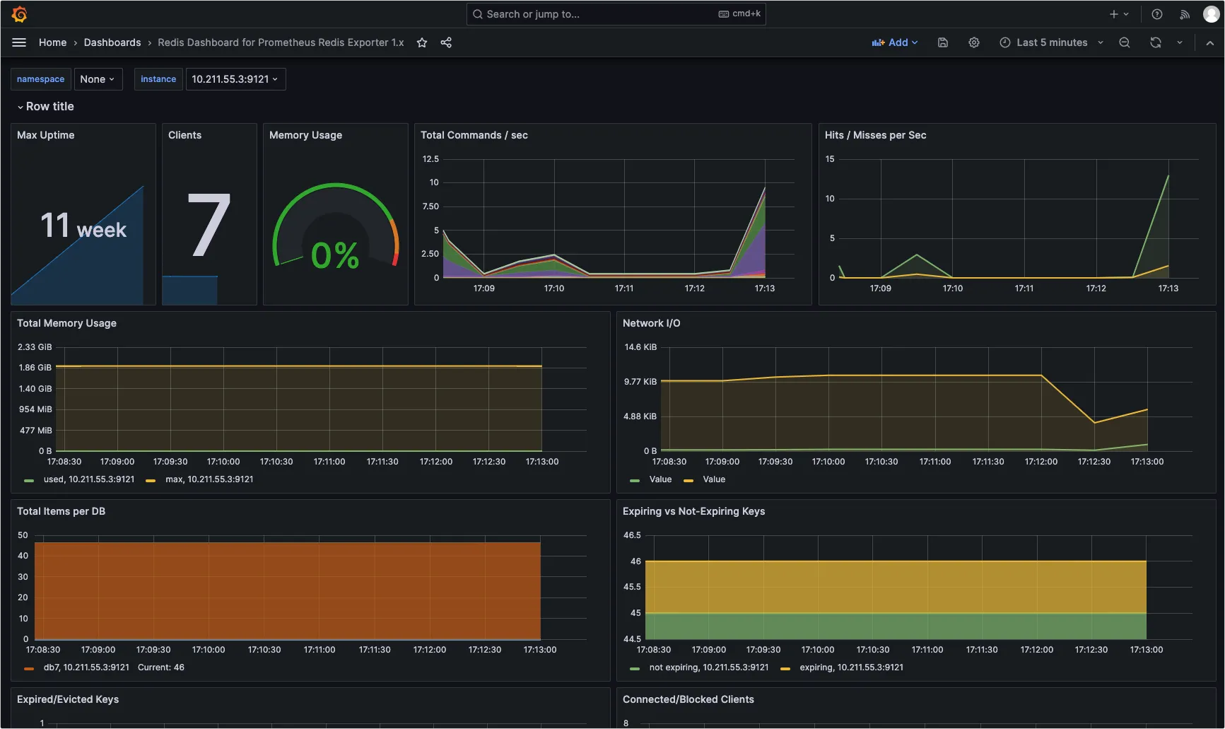
6、最终展示效果如下:

RabbitMQ
1、首先需要安装 redis_exporter ,执行下面命令进行镜像的下载和安装:
1 | docker pull kbudde/rabbitmq-exporter:latest |
- -e RABBIT_URL=http://172.66.9.8:15672 ,这里设置的是 RabbitMQ 容器的内部 IP,所以必须设置在同一个网络中,否则需要将 15672 映射出去。
- -e RABBIT_USER、-e RABBIT_PASSWORD 为 RabbitMQ 的用户名和密码,默认为 guest,也可以自行设置。
2、容器运行成功后,浏览器访问界面如下:

3、在 prometheus 的配置文件中进行绑定,执行vi /usr/local/prometheus/prometheus.yml,在文件的最下面添加 job 配置:

1 | - job_name: 'rabbitmq' |
4、执行命令 systemctl restart prometheus 重启生效,可以访问 http://10.211.55.3:9090/targets 查看状态,如果为 UP 说明 job 设置成功:

5、在 Grafana 中导入 2121 编号的模板:

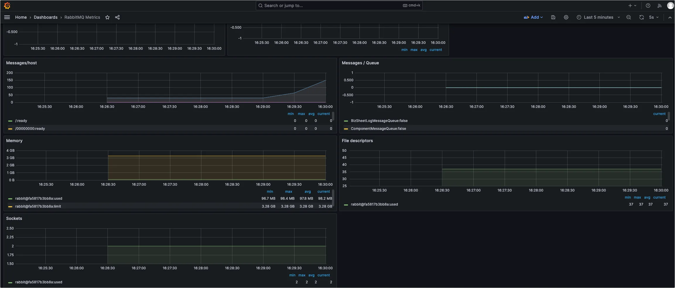
6、最终展示效果如下:

MySql
1、在 mysql 数据库中创建 exporter 账户,并设置权限:
1 | CREATE USER 'exporter'@'%' IDENTIFIED BY 'Aa123456'; |
2、在目录 /root/exporter/config/mysql 中创建 .my.cnf 文件,文件内容如下:
1 | [client] |
- host 配置为 mysql 数据库的容器 IP
- user 和 password 配置为新创建的账号和密码
3、执行下面命令安装 mysqld-exporter :
1 | docker pull prom/mysqld-exporter |
如果没有 .my.cnf 文件的映射,会出现下面错误:

4、容器运行成功后,浏览器访问界面如下:

5、在 prometheus 的配置文件中进行绑定,执行vi /usr/local/prometheus/prometheus.yml,在文件的最下面添加 job 配置:

1 | - job_name: 'mysql' |
6、执行命令 systemctl restart prometheus 重启生效,可以访问 http://10.211.55.3:9090/targets 查看状态,如果为 UP 说明 job 设置成功:

7、在 Grafana 中导入 7362 编号的模板:

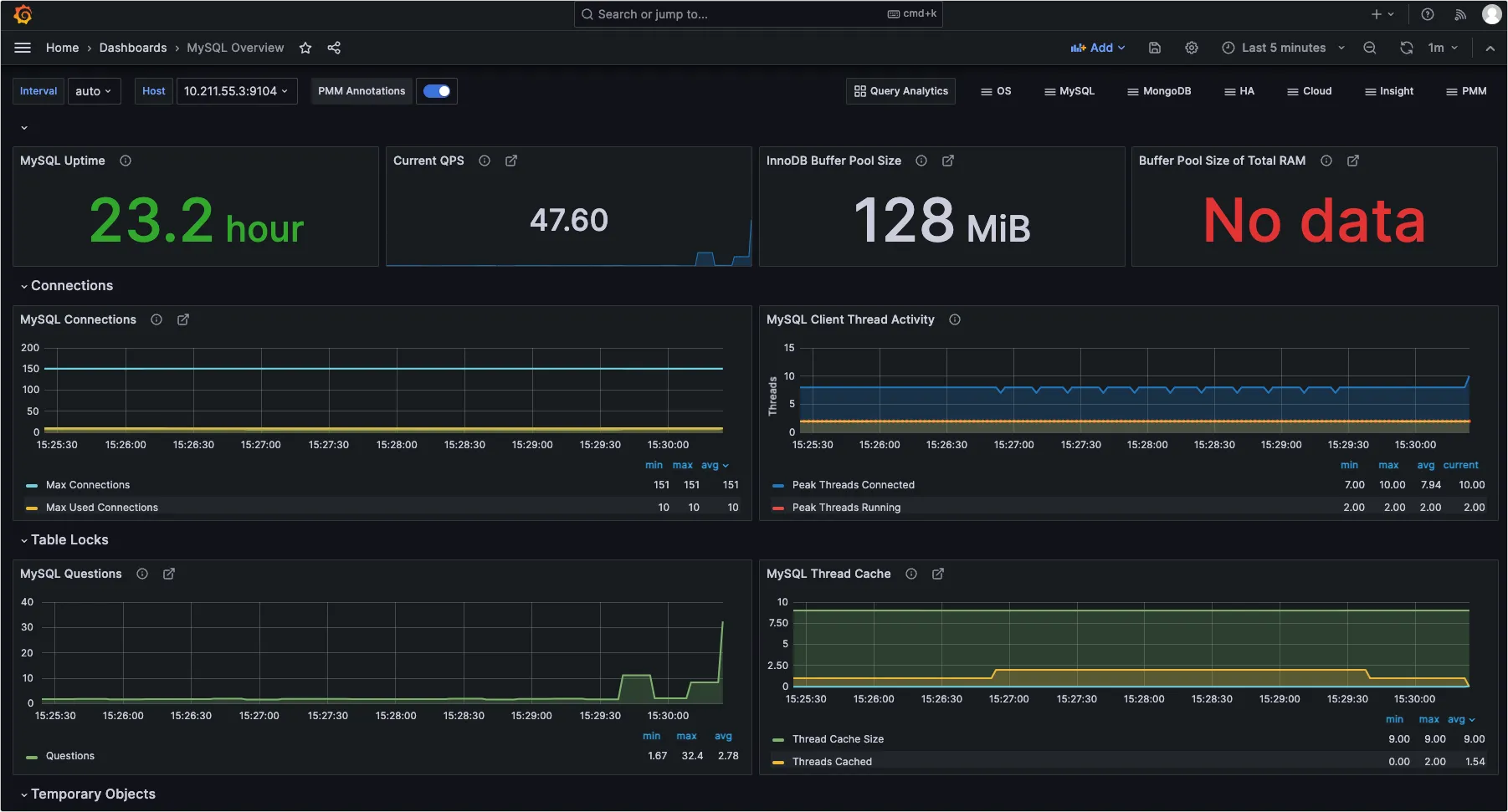
8、最终展示效果如下:
