我们的程序想要稳定的运行,或者说当出现问题时能第一时间知道,这就离不开监控,目前比较主流的就是 Prometheus(普罗米修斯)+ Grafana 的组合。
准备用三篇文章来介绍怎么使用:
1、基本介绍和安装
2、和中间件的集成
3、在 dotNET Core 中的使用
本文是第一篇:基本介绍和安装。
Prometheus 介绍
Prometheus 是一套开源的监控报警系统,由 SoundCloud公司开发,于 2012 年开源。已经广泛应用于 Kubernetes 和 ServiceMesh 等云原生环境中。
Prometheus 具有以下核心特征:
- 多维数据模型:Prometheus 采用时序数据库作为存储,可以灵活的存储多维度的数据。
- 灵活的查询语言:Prometheus 使用了功能强大的 PromQL 查询语言,可以实时查询和聚合时序数据。
- 拉取式采集:Prometheus 通过 HTTP 协议周期性抓取被监控组件状态,而不是通过端口接收推送数据。
- 服务发现:Prometheus 支持各种服务发现机制,可以自动发现监控目标,如果需要监控的服务比较少,也可以使用静态配置。
- 多种可视化组件:如 Grafana、PromDash 等,可以用来展示监控数据,本次系列文章中使用 Grafana 做可视化展示。
- 告警管理:通过 Alertmanager 负责实现报警功能,既可以使用邮件,也能通过 Webhook 自定义告警处理方式。
Prometheus 作为云原生应用监控的首选方案,其生态圈非常繁荣。它的出现极大地促进了新的监控思维模式的形成,为构建高可用自动化系统提供了重要保障。
数据流走向

- 操作系统和中间件几乎不用做任何配置,目前用到的就发现 nginx 需要配置 nginx_status 模块。
- 不同的中间件用不同的 exporter,exporter 会和中间件之间进行连接,所以运行 exporter 的时候都需要指定中间件的地址和端口。
- 每个 exporter 运行后有对应的 http 地址。
- Prometheus 的配置文件中对 exporter 的 http 地址进行绑定,配置后重新启动 Prometheus 才能生效,如果监控的中间件比较多,就需要考虑使用服务发现了。
- Grafana 专门用来对 Prometheus 收集的数据进行可视化展示,需要在数据源中配置对 Prometheus 的连接,然后针对不同的中间件使用不同的面板就可以了。
步骤
1、安装 Prometheus 和 Grafana 。
2、安装部署中间件的 exporter ,本文只介绍 node_exporter 的安装,其他的中间件放到下一篇。
3、修改 Prometheus 的配置文件,添加 job 节点,并重启让其生效。
4、在 Grafana 中添加数据源 。
5、在 Grafana 中添加面板。
版本
- CentOS:7.8
- Grafana:10.1.5
- prometheus:2.47.2
- node_exporter:1.6.1
环境
服务器1:10.211.55.6 (部署 prometheus )
服务器2:10.211.55.14(部署 Grafana、node_exporter )
安装
安装 Prometheus
1、在 prometheus 官网下载页面下载相关的安装包,地址如下:
https://prometheus.io/download/

2、在服务器上执行下面命令进行安装:
1 | cd /root |
- 如果使用 wget 下载有问题,就在官网中进行下载。
3、设置 prometheus 系统服务,执行命令创建服务文件 vi /usr/lib/systemd/system/prometheus.service ,文件内容如下:
1 | [Unit] |
4、启动服务和设置开机自动启动:
1 | systemctl daemon-reload |
5、启动后,可以使用 systemctl status prometheus.service 命令查看状态,出现下图界面,表示启动成功:

6、在浏览器访问地址:http://10.211.55.3:9090/targets?search= ,出现下图界面,说明 prometheus 已经安装成功了。

安装 Grafana
1、在 Grafana 官网下载页面下载相关的安装包,地址如下:
https://grafana.com/grafana/download

2、在服务器上执行下面命令进行包的下载和安装
1 | cd /root |
3、启动:
1 | systemctl enable grafana-server |
4、启动后,可以使用 systemctl status grafana-server 命令查看状态,出现下图界面,表示启动成功:

6、在浏览器访问地址:http://10.211.55.14:3000/,出现下图界面,说明 Grafana 已经安装成功了。

安装 node_exporter
node_exporter 是用来监控服务器的 exporter ,按照下面步骤进行安装:
1、在服务器上执行下面命令进行包的下载和安装
1 | cd /root |
2、设置 node_exporter 系统服务,执行命令创建服务文件 vi /usr/lib/systemd/system/node_exporter.service ,文件内容如下:
1 | [Unit] |
3、设置开机自动启动:
1 | systemctl daemon-reload |
4、访问地址:http://10.211.55.14:9100 ,出现下图界面,说明安装成功:

配置
1、修改 Prometheus 的配置文件,添加 node_exporter 的绑定,执行命令 vi vi /usr/local/prometheus/prometheus.yml :

1 | - job_name: 'centos-1' |
- Job_name:随便取一个能表达意思的名称即可
- targets:node_exporter 安装后发布出来的地址
2、执行命令 systemctl restart prometheus 重启 Prometheus 。
3、在 Grafana 中添加数据源,登录 Grafana 后,在 Data Sources 模块中添加数据源:

4、选择 Prometheus 作为数据源并进行配置,将 Prometheus 的地址 http://10.211.55.3:9090 ,填写在 server url 中:

5、想要在 Grafana 中进行数据的展示,需要导入 dashborards 模板,这个地址中有各类模版可供选择:https://grafana.com/grafana/dashboards/ 。在 Grafana 的 Dashboards 模块中进行导入:

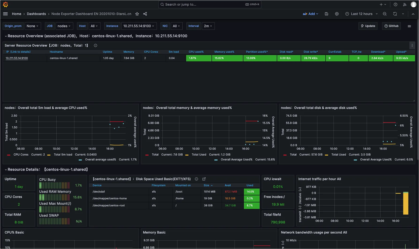
6、输入编号:11074,这是可以展示服务器监控信息的 dashborard 模板:

7、Load 后,进行导入:

8、该 dashborard 模板最终展示的数据效果如下:
